Google Adds AI-Powered Comparisons to Google Trends

This audio is auto-generated. Please let us know if you have feedback.

Google has announced an update to Google Trends, its comparative search volume tool, which will now include AI suggestions to help contextualize searches, and give you more insight into relative Search interest and engagement.

The big functional change is that Google’s added a suggested terms for comparison option in the right-hand side bar within Trends. These suggestions are powered by Gemini, and will give you more options for your comparative analysis.

As per Google:

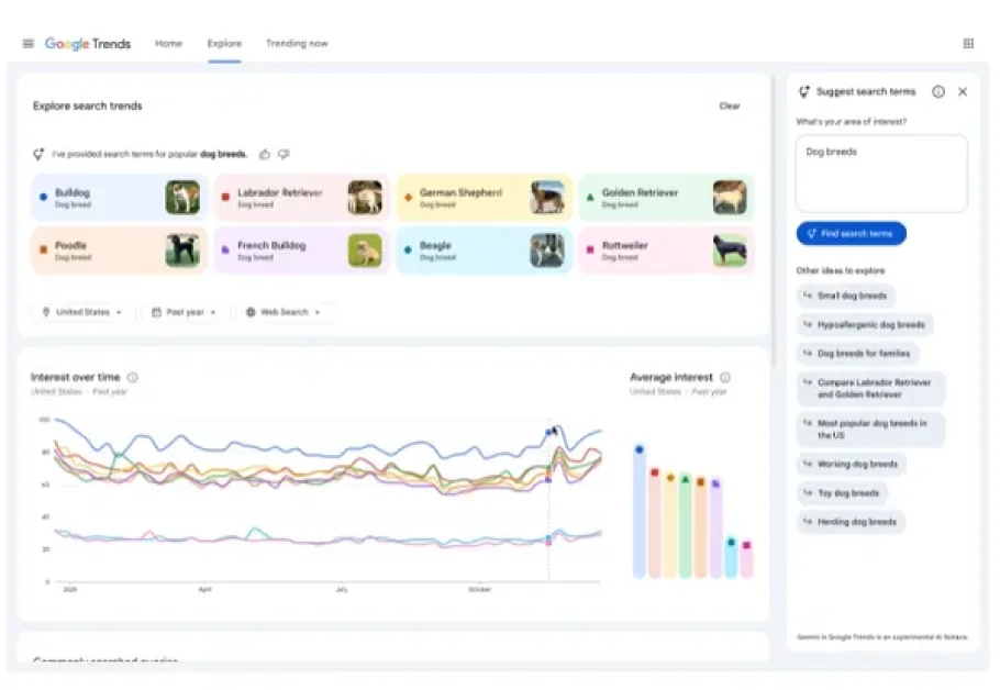
For example, if you’re researching trending dog breeds, up to eight search terms like ‘golden retriever’ or ‘beagle,’ will automatically populate the graph so you can easily compare them. The side panel will also show related ideas like ‘hypoallergenic dog breeds’ or ‘large dog breeds’ to help you dive deeper. Hover over a search term to edit it, or use the country, time and property filters to adjust the Trends timeline.

Google Trends

So now, rather than having to come up with the right comparisons on your own, you can prompt Gemini for inspiration, which could give you more relevant context for your Trends reports.

Which could be a very valuable feature. A trend search in itself doesn’t mean much, because you really need that additional context to frame the info. This will ensure that you can do that with relevant, related terms, even if you can’t think of the right comparisons off the top of your head.

And as you can see in the example image, Google Trends has also had a visual update, which Google says will help to better contextualize the data presence, with dedicated icons and colors.

“We’ve also increased the number of terms you can compare, and we’ve doubled the amount of rising queries we show on each timeline, so you can better understand why a query is trending.”

Some handy tweaks, which will make it much easier to use Google Trends for research, and could give you access to a range of new insights to better inform your examinations.

Google says that the updated Google Trends is being rolled out on desktop from today, and will be made available in all regions soon.  

Leave a Reply

Your email address will not be published. Required fields are marked *